Consistent Memory Leaks on W11 not coming from userland, not visible in task manager

For months now my Windows 11 system has been leaking memory, forcing me to restart it often.
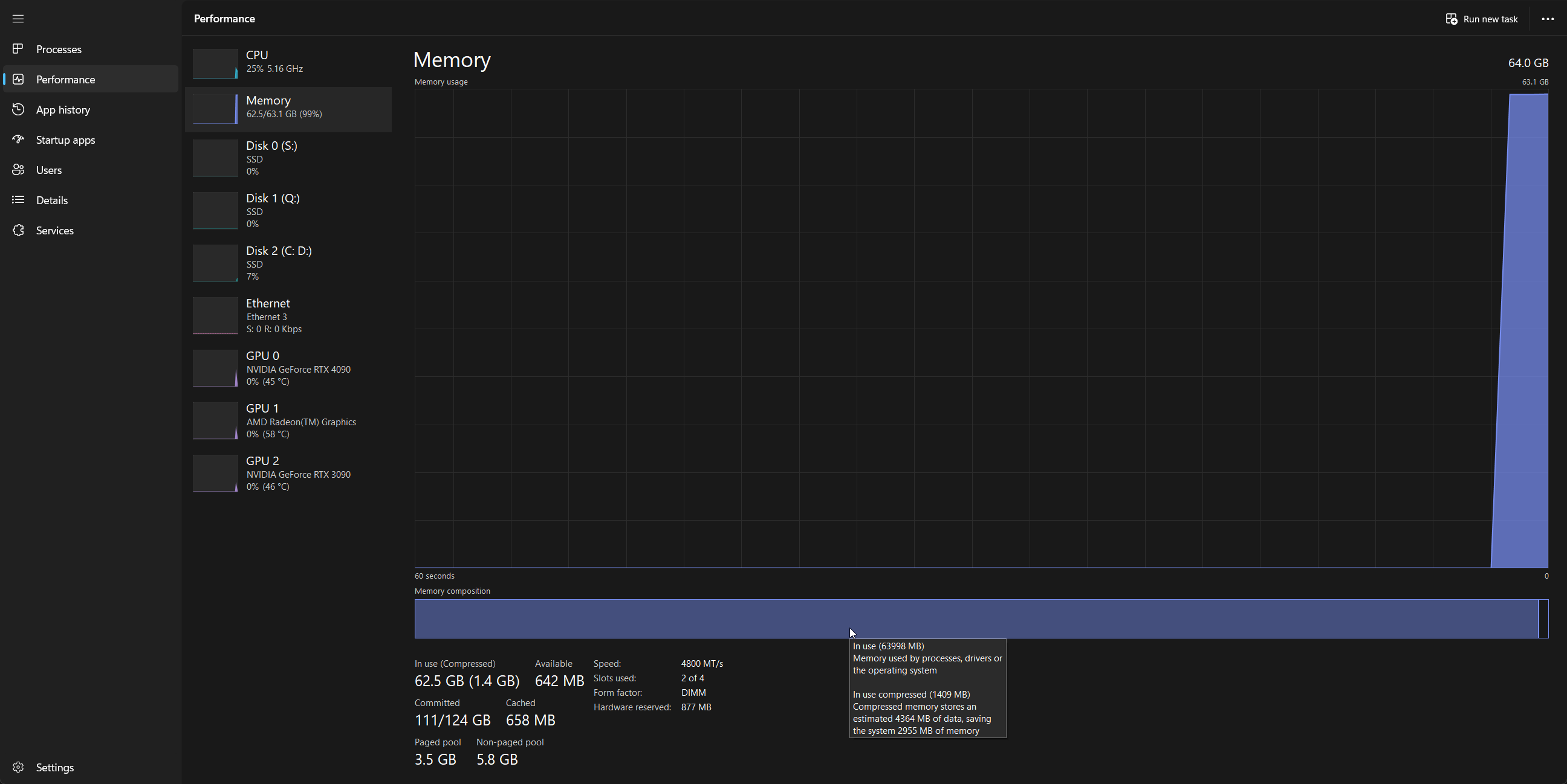
It consistently goes up to 98-99% RAM usage eventually, despite me having 64GB, and no visible processes justifying the memory usage.
Eventually I start getting audio latency issues, which is when I notice I’ve run out of memory, and have to restart my system.
Already after boot RAM usage is typically 15G+ but that could be due to any number of normal reasons.
The problem is it fills up until the system becomes unusable.

I’ve looked at Task Manager, Resmon, RAMMap and Poolmon, but none of them have given me a clue (I’ll be honest I have no idea how to read poolmon)
It’s become quite frustrating and I’ve considered reinstalling the system entirely, but I don’t have time for that at the moment.
I suspect it has to be a driver or kernel code because otherwise why would the memory usage not be visible anywhere in the list of running processes?

Here are some screenshots collected around the time memory was at about 93-98% today:







Strangely enough, as you can see in the last screenshot, RAMMap thinks there’s 22GB of free memory. Which is obviously not the case, looking at Task Manager.

These screenshots were taken about ~10 minutes from each other, so they reflect a similar state of the system. At no point did task manager show memory usage below 93% during this time.

I tried updating/removing a few drivers but to no avail. I don’t even know what to do at this point. I’ve been resigned to just restarting the system frequently and dealing with never having all my memory for now.

Just for completeness’ sake, these are my system specs:
CPU: 7950X (not X3D)
Motherboard Asus ProArt X670-E Creator
GPU: 3090 + 4090 (x8-x8)
Storage: 1x Samsung PM983 3.7TB, 1x Samsung 980 Pro 2TB, 1x Samsung 990 Pro 2TB.
RAM: 2x 32GB DDR4
OS: Windows 11 Pro 64-bit.
Thanks in advance to anyone who may be interested in helping me.

2 Likes


This is right after restarting. Memory usage is still unreasonably high, but it as you can see it distinguishes between cached data and real RAM usage by processes, and only counts the latter in the summary and %.

The 98% memory usage before restarting is all ““real””

Open up disk management and see if there is a ram disk

I have this problem on my work Windows 10 machine, and I have narrowed it down to either one of the AV products running or one of the file backup programs. Dont know which and work doesnt think it much of an issue since it takes a month or so to eat up all my memory and the PC doesnt need to stay up at all times and can do a restart just fine.
Another machine we have at work is kind an issue, but wont be fixed anytime soon. BlueIris has a memory leak that after 3-4 months causes the program to crash and the whole system to need a reboot, but it is rather expensive to transition a whole camera and software system for them so again nothing is being done but a scheduled reboot every 2 months. They did that already before, when it was originally made for a Windows 8.1 PC way back when. Went through a whole upgrade process to a new PC with new hardware and running Win 10 thinking that would fix the issue, it did not as it is simply a BlueIris problem, and so they arent going to go for a complete replacement again when a scheduled reboot solves the problem.

So the one on your machine could be something along those lines too. Any software can really cause a leak, I have even seen it in some games at home, and in my experience they are much more common than people realize. It is just not evident to most people simply because most PC users dont keep their PC on forever.

4 Likes

Msconfig and stop some unnecessary things in there first and see what happens

1 Like

Do you have a backup storage plan?

Three 3 or 4 TB disk would be good to backup system windows storage, and a seprate disk to backup music, and yet another to backup games.

1 Like

The discrepancy might be heap compaction. I’ve noticed Task Manager sometimes overreports the amount of memory my code’s using by 60+ GB. If I add some calls to do some memory scrubbing the actual amount in use barely changes but it does get Task Manager back in sync with what’s actually going on.

IMO this is plausible, with a driver leak being more likely than a kernel one. Can you tell if it leaks at idle or only if certain workloads are running?


Nah, no ramdisk

The whole system is backed up to my NAS.
I use one disk to store the system, one for work/project related data (the enterprise drive) and the last drive is not backed up and contains large applications, games and is used as a scratch space.

Are you also using UrBackup? Because that runs 3 times a day on my PC.
However, I doubt a userland application can actually suck up all this memory without Task Manager seeing it.

I wish. I restarted it when I posted this, and it’s at 70% within a day.
Even if I turned my PC off every day, it would still be an issue.

I thought I had noticed a pattern but after months of this happening I really don’t see patterns in it anymore.
I’m not gonna leave my system idle for days without using it, but I can say that the type of workload doesn’t seem to have much influence.

I’m fairly sure I’m actually running out of memory due to the audio crackling and latency issues I get when it reaches 98-99%. Moreover, at any time, tasks that use a lot of ram crash and run out of memory exactly when it goes to 100%.

I might try narrowing it down that way, though given it’s not reported I doubt it’s anything other than a driver.

Format reload
Hope you have a dedicated OS drive

Before doing a fresh install I’d try creating a new user profile. After that you could try disabling suspect devices in device manager one by one.

Also in regards to @lemma mentioning memory scrubbing if you have process lasso installed it has a “trim now” feature under the options menu that will trim the working sets of all processes. Not really a fix, but the result may be interesting.

Autoruns also shows lots of stuff as well more so then msconfig.

Might help out

No, we have BackBlaze and Crash Plan Pro. I believe it may be crash plan that is the leak, as it starts to have problems before anything else. Sadly, Task Manager does not show any process with a lot of memory use, I can see a few hundred MB here and there, and then web browsers hogging up a gig or two when open, but everything else is low. Yet Task Manager says something like 55GB used out of the 64 I have.

My guess is that a backup thread opens and processes a file and then the process kills itself, but the memory isnt released properly for that thread.

Disable with autorubs administration rights and restart and see what happens. Remove any unnecessary ones and see

Update: I had forgotten to mention something important:
WMI Provider host consistently uses a significant amount of CPU, ranging from 5 to occasionally 14% like right now:

I had forgotten about this, but it’s also visible in one of the screenshots in the first post.

Try this

net stop iphlpsvc

net stop wscsvc

net stop Winmgmt

net start Winmgmt

net start wscsvc

net start iphlpsvc

Do it in a elevated prompt in cmd

1 Like


done, didn’t seem to change memory usage

EDIT:


WMI Provider Host CPU usage is gone for now, back to ~1%, but it’s been replaced by the kernel itself using unreasonably high amounts of CPU time, almost 1 to 1 to what WMI Provider Host was doing.

As for MSConfig, I’ve disabled all non-microsoft services aside from Syncthing, my VPN, and Logitech Options, which I need to use my system.

ridiculous question:
have you tried running SFC, DISM, and chkdsk?

Yes. Actually ran sfc and dism again today. Didn’t find anything.
I guess I’ll try chkdsk again as well.
I also ran a full malwarebytes scan on all drives, then uninstalled malwarebytes because it’s annoying.
Tried a Defender offline (reboot) scan too.

2 Likes